新年就是要用新功能!!绩效仪表盘功能详解>

企业管理者们、各位HR们,是否还在为公司绩效“抓狂”?

如何直观掌握团队绩效问题,快速发现问题,快速调整策略?

最近,我们在绩效模块新增了绩效仪表盘功能!

什么是绩效仪表盘,就是掌控团队绩效的大屏幕!

今天我们就来了解下,如何通过日事清绩效仪表盘清晰直观的图表和数据展示,更轻松地理解和掌握团队绩效>>>
640.png


一、统计范围选择器:

在仪表盘顶部,您可以看到一个统计范围选择器,您可以轻松选择需要查看的统计时间区间。
640.gif

右侧新增的【导出】,让您随时将当前页面保存为图片并下载,便于分享和记录。
640 (1).gif


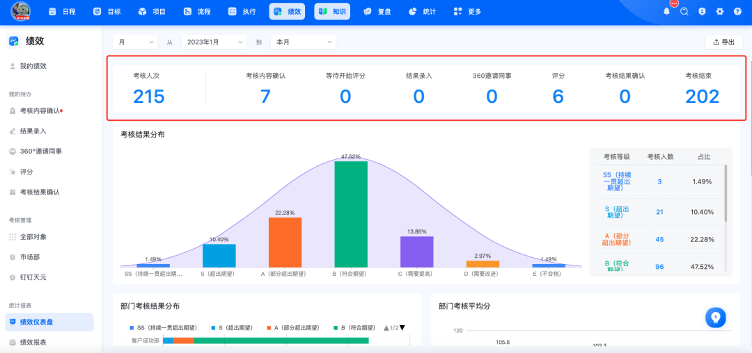
二、考核数据统计:

我们在顶部为您展示了考核人次等数据统计,它基于考核的实际发起情况进行统计。

举个例子:假如公司有10人,每人每月都发起考核,那么统计结果就是120人次(10人 x 12个月)。统计的不是人数,而是实际发起的考核次数。
640 (1).png

三、绩效等级统计:

接下来,所有已经结束的考核表将根据绩效等级进行统计。左侧展示的是柱状图右侧呈现具体数据,同时,柱状图背后还有一个正态分布背景图,帮助您直观了解绩效分布情况。
640 (2).png

四、部门考核结果分布:

在这部分,您将看到一个百分比堆叠条形图,每个部门的考核结果都按不同的绩效等级百分比进行分布展示。通过这个图表,您可以清楚地看到不同部门的绩效情况,同一个部门里有百分之多少是 S 级的,有多少是 A 级的,剩下的是 B C,整体一目了然。这样做特别有助于了解整体的表现和每个等级的人数分布。
640 (3).png

五、部门考核平均分:

我们在这一部分展示的是一个突出超出阈值的柱状图,每个柱状图代表该部门的平均等效得分,并且与公司的平均等效得分进行对比,帮助您发现哪些部门在绩效上表现突出,哪些可能需要改进。
640 (4).png


六、成员绩效排名:

最后,在仪表盘的底部,您将看到一个包含所有成员的考核结果排名表格。该表格根据等效得分对成员进行排名,也就是说,即使公司中采用不同的分制,例如5分制,100分制,10分制,我们都会根据一定算法算出他们的等效得分。这样,不同分制考核下的员工,都能在同一纬度进行比较,不会出现5分钟的同学永远掉车尾啦
640 (5).png

我们相信,通过这些功能的改进,您能更加清晰、准确地掌握公司整体绩效,提升管理效率!


七、联系我们

如果您希望更全面的了解日事清一体化协同解决方案,可以扫码下方二维码添加用户顾问,我们会为您尽快匹配专业的用户顾问。

120+份绩效考核模板免费赠送
免费模板导入,复制使用方法
免费延长试用,自由体验功能
免费远程讲解,深度还原场景

640.jpg

640 (6).png

640 (7).png

640 (8).png

640 (9).png

其他

  • 邮箱:service@rishiqing.com
  • 客服热线:16710862037
  • 服务时间:工作日 9:00-18:30
  • 申请友链
  • 自助检测